
Автоматизація промислових об'єктів
ПП «Промавтоматика» — рішення АСУТП та АСКУЕ для сучасного виробництва
Отримати консультаціюВпровадження системи АСУТП
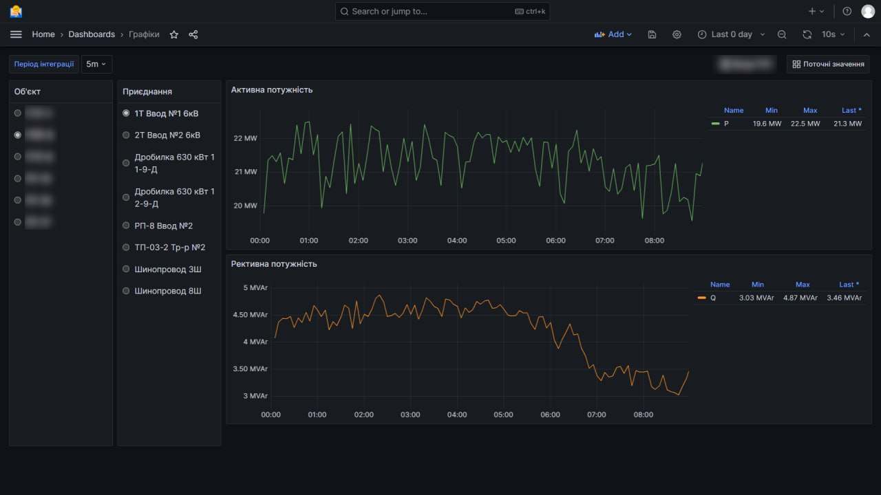
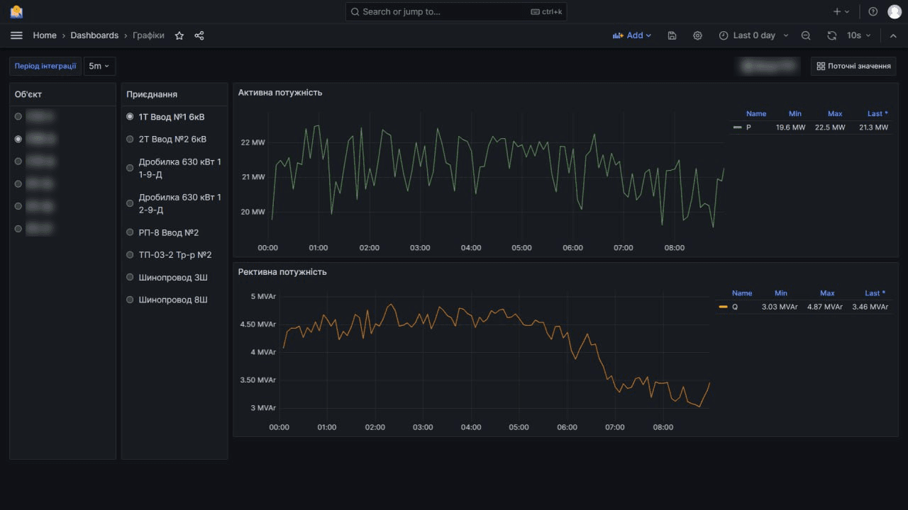
АСУТП — це інтегроване рішення для моніторингу, керування та оптимізації технологічних процесів у промисловості. Система забезпечує збір та обробку даних у реальному часі, автоматичне регулювання параметрів та підвищення енергоефективності виробництва.
Автоматичне керування процесами
Регулювання роботи обладнання за заданими алгоритмами для підтримання стабільних технологічних режимів та мінімізації впливу людського фактору.

Безпека
Захист технологічних процесів та даних від несанкціонованого доступу, контроль аварійних ситуацій, система сповіщень і резервування критичних вузлів.

Диспетчеризація та візуалізація
Відображення стану об'єкта у зручному інтерфейсі (SCADA/HMI), архівація параметрів та можливість віддаленого доступу.

Збір та моніторинг даних
Безперервний збір технологічних параметрів (температура, тиск, витрата, рівень тощо) у режимі реального часу з відображенням на операторських панелях.

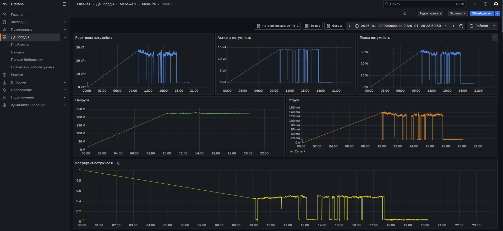
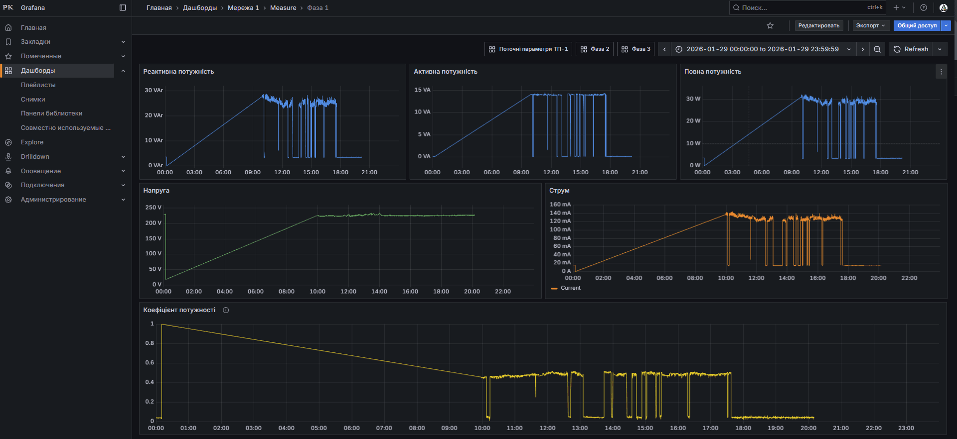
Впровадження системи АСТОЕ (АСКУЕ)
АСТОЕ є комплексним рішенням для ефективного обліку та управління електроенергією в технічних системах.
Збір та Моніторинг Даних
Автоматизований збір даних про споживання електроенергії у реальному часі. Аналіз параметрів якості: напруга, частота, гармоніки.

Аналітика та Звітність
Генерація звітів про споживання електроенергії. Прогнозування майбутнього споживання для оптимізації виробничих процесів.

Управління Навантаженням
Дистанційне керування навантаженням, оптимізація робочих процесів. Автоматичне визначення періодів мінімального та максимального споживання.

Енергетична Ефективність та Економія
Ідентифікація енерговтрат та оптимізація тарифів. Система сповіщень та аварій: миттєві повідомлення про зміни та аварійні ситуації.

Сумісність та Інтеграція
АСТОЕ взаємодіє із системами управління будівлею, виробництва та іншими, забезпечуючи єдине управління енергоресурсами.

Безпека та Конфіденційність
Система забезпечує високий рівень безпеки та конфіденційності даних, запобігаючи несанкціонованому доступу.

Монтажні роботи
Виконуємо монтажні роботи будь-якої складності з дотриманням чинних норм, технічної документації та вимог промислової безпеки.
Монтаж теплотехнічного та газовикористовуючого обладнання
Проектування, монтаж та пуско-налагоджувальні роботи: котельні, печі (термічні, електро, газові, сушільні), пальники, димоходи, деаератори, насосні станції.

Монтаж систем комунікацій
Прокладання трубопроводів (газ, вода, пара, повітря), кабельних трас, лотків та інших інженерних мереж із дотриманням будівельних норм.

Монтаж систем електропостачання та автоматизації
Монтаж розподільчих щитів, кабельних мереж, шаф керування, підключення датчиків, контролерів, систем АСУТП та диспетчеризації.

Монтаж технологічного устаткування
Встановлення виробничих ліній, транспортерів, змішувачів, дозаторів, ємнісного обладнання, насосів та іншого технологічного оснащення.

Теплотехнічне налагодження енергетичного обладнання
Основною метою є оптимізація роботи обладнання для досягнення максимального ККД, зниження витрат палива та мінімізації викидів шкідливих речовин.
Аналіз стану обладнання
Виявлення несправностей та недоліків в роботі, які можуть знижувати ефективність енергетичного обладнання.

Оптимізація режимів роботи
Налаштування обладнання для роботи у найбільш ефективних режимах та підвищення ККД.

Калібрування вимірювальних приладів
Забезпечення точності вимірювань параметрів процесів для правильного управління обладнанням.

Навчання персоналу
Підвищення кваліфікації обслуговуючого персоналу для забезпечення належного догляду та експлуатації обладнання.

Потреба теплотехнічного налагодження
- Економія енергії та ресурсів: зниження витрат на паливо та енергоресурси.
- Підвищення надійності та довговічності обладнання.
- Зменшення впливу на навколишнє середовище.
- Зниження витрат на експлуатацію та обслуговування.

Висновок
Теплотехнічне налагодження є ключовим фактором для підвищення ефективності, екологічної безпеки та економічної вигоди експлуатації енергетичного обладнання.

Розробка та виготовлення шаф керування, електророзподілу
Виконуємо повний цикл робіт — від аналізу вимог і проєктування електричних схем до складання, тестування та підготовки виробу до серійного виробництва.
Розробка конструкторської документації
Підготовка повного комплекту КД: технічне завдання, електричні принципові схеми, зовнішній вид корпусів, специфікації та монтажні креслення.

Програмування
Розробка ПЗ для ПЛК та систем візуалізації. Алгоритми керування, обробки даних, захисту та діагностики.

Виготовлення
Виробництво шаф автоматизації та електророзподілу. Монтаж компонентів, складання, функціональне тестування та контроль параметрів.

Пусконалагоджувальні роботи
Комплексна перевірка працездатності систем, тестування всіх режимів роботи та налаштування відповідно до технічного завдання.

Розробка та виготовлення електронних приладів під замовлення
Виконуємо повний цикл робіт — від аналізу вимог і проєктування електричних схем до розробки друкованих плат, програмування мікроконтролерів, складання, тестування та підготовки виробу до серійного виробництва.
Розробка конструкторської документації
Електричні схеми, креслення друкованих плат, специфікації, 3D-моделі корпусів та монтажні креслення.

Прототипування
Створення дослідних зразків, налагодження, тестування та аналіз характеристик перед запуском у серію.

Програмування
ПЗ для мікроконтролерів, вбудованих систем та інтерфейсів користувача. Алгоритми керування, захисту та діагностики.

Серійне виготовлення
Монтаж компонентів, складання, функціональне тестування та контроль параметрів кожної партії з гарантією стабільності.
